物联网管理系统 物联网智能管理平台 轻量级物联网综合业务支撑平台

物联网管理系统 物联网智能管理平台 轻量级物联网综合业务支撑平台

物联网管理系统 物联网智能管理平台 轻量级物联网综合业务支撑平台

物联网管理系统 物联网智能管理平台 轻量级物联网综合业务支撑平台-天云源码
物联网管理系统 物联网智能管理平台 轻量级物联网综合业务支撑平台
此内容为付费资源,请付费后查看
0.5
付费资源
天云导读
轻量级物联网管理平台正悄然重塑行业规则——无需为多运营商卡混杂管理而焦头烂额。当您的设备规模突破千级,中国移动、电信、联通卡号散落各处,传统工具却连基础用量监控都举步维艰时,这套基于SpringBoot与Vue的开源系统提供开箱即用的破局方案。它用私钥加密保障数据安全,实现卡+模组全生命周期统一调度:微信端B端实时掌控预存返利,C端自助完成续费诊断;首页动态呈现业务告警与流量分布,通道轮询进度一目了然。告别高昂对接成本,二次开发零门槛,让物联网部署效率提升300%。万物互联的复杂性,终被这行代码化简为繁。
— 来自外星热心的网友

一个基于 SpringBoot、Vue、Mybatis、RabbitMq、Mysql、Redis 等开发的轻量级的物联网综合业务支撑平台。支持物联网卡、物联网模组、卡+模组融合管理。提供状态、资费、客户、进销存、合同、订单、续费、充值、诊断、账单等功能。平台可同时接入中国移动、中国电信、中国联通、第三方物联网卡进行统一管理。逐步完善平台,助您快速接入物联网,让万物互联更简单。

提供开箱即用的物联卡云端SaaS部署和本地私有部署解决方案,为您的物联卡提供数据采集的服务器端PaaS平台支撑。

使用场景:

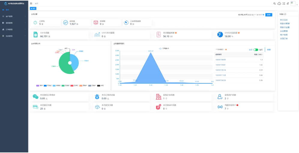
业务告警、生命周期分布、业务使用量情况 等一览平台数据信息。

管理物联卡 用量记录、套餐封装、在线信息获取、智能诊断、分组备注、企业代理管理、预存、充值、返利 等。

微信端 B端企业管理 toB 信息看板数据信息全局掌控 预存、返利、提现、诊断、充值、订单等便携数据处理。

微信端 C端用户自查询 卡基本信息、用量、续费、预存、支付密码、常见问题、智能诊断、实名绑定 等 用户自处理操作。

演示地址:http://demo.5iot.com

演示账号/密码:5iot/123456

特色功能

1、业务分离,独立操作 系统功能与业务执行分离 优化用户体验加强业务独立。

2、上游通道灵活配置,一次对接终生实用,支持二次开发、拓展、拒绝对接费用。

3、通道轮询进度查看 可查看通道下 用量、生命周期、激活时间 等各个类别轮询进度一手掌握。

4、关键数据私钥加密保障,全程加密传输 防止爬虫获取数据。

5、首页 数据一览一手掌控 业务告警、生命周期分布、业务量使用情况、平台数据信息 等。

6、商品、仓储、客户、合同、入款、发货 ERP企业常用功能拓展即将上线,敬请期待。

项目结构

后端结构

com.yunze

├── common // 工具类

│ └── annotation // 自定义注解

│ └── config // 全局配置

│ └── constant // 通用常量

│ └── core // 核心控制

│ └── enums // 通用枚举

│ └── exception // 通用异常

│ └── filter // 过滤器处理

│ └── mapper // 数据持久化

│ └── utils // 通用类处理

├── framework // 框架核心

│ └── aspectj // 注解实现

│ └── config // 系统配置

│ └── datasource // 数据权限

│ └── interceptor // 拦截器

│ └── manager // 异步处理

│ └── security // 权限控制

│ └── web // 前端控制

├── yunze-consumption-admin // 平台业务分离执行监听

│ └── system // 监听yunze-admin业务执行

├── yunze-consumption-car-activatedate // 轮询 激活时间 执行同步

├── yunze-consumption-car-disconnected // 未订购停机 消费者

├── yunze-consumption-car-flow // 轮询 用量 执行同步

├── yunze-consumption-car-status // 轮询 生命周期 执行同步

├── yunze-consumption-car-stop // 达量停机 消费者

├── yunze-consumption-order // 订单充值 消费者

├── yunze-consumption-update // yz_card_info 表修改 消费者

├── yunze-generator // 代码生成

├── yunze-quartz // 定时任务

├── yunze-system // 系统代码

├── yunze-admin // 后台服务

├── yunze-ui // 页面前端代码

├── yunze-timed-task // 定时任务执

前端结构

├── build // 构建相关

├── bin // 执行脚本

├── public // 公共文件

│ ├── favicon.ico // favicon图标

│ └── index.html // html模板

├── src // 源代码

│ ├── api // 所有请求

│ ├── assets // 主题 字体等静态资源

│ ├── components // 全局公用组件

│ ├── directive // 全局指令

│ ├── layout // 布局

│ ├── router // 路由

│ ├── store // 全局 store管理

│ ├── utils // 全局公用方法

│ ├── views // view

│ ├── App.vue // 入口页面

│ ├── main.js // 入口 加载组件 初始化等

│ ├── permission.js // 权限管理

│ └── settings.js // 系统配置

├── .editorconfig // 编码格式

├── .env.development // 开发环境配置

├── .env.production // 生产环境配置

├── .env.staging // 测试环境配置

├── .eslintignore // 忽略语法检查

├── .eslintrc.js // eslint 配置项

├── .gitignore // git 忽略项

├── babel.config.js // babel.config.js

├── package.json // package.json

└── vue.config.js // vue.config.js

© 版权声明
THE END
喜欢就支持一下吧
点赞40 分享
评论 共16条

请登录后发表评论

    • 头像BristleBreeze0